什么药液用输液泵HPLC液相输液泵的工作原理与使用要点

新闻资讯2026-04-23 20:52:41

什么药液用输液泵HPLC液相输液泵的工作原理与使用要点_https://www.jmylbn.com_新闻资讯_第1张



液泵为液相色谱仪提供动力,是液相的核心部件。了解并熟练使用输液泵是每一个实验人员都应该的掌握的技能。今天我们就聊一聊液相色谱仪输液泵的工作原理及使用要点。


首先,我们要知道输液泵分为几类。根据泵的工作原理又可以分为隔膜泵和往复活塞泵,而现在在高效液相色谱里面使用的基本都是往复活塞泵。 


以安捷伦的高效液相色谱为例,泵分为:单元泵,二元泵和四元泵,其中二元泵又分为:无溶剂选择阀(两通道)和有溶剂选择阀(四通道)这两种。





单元泵

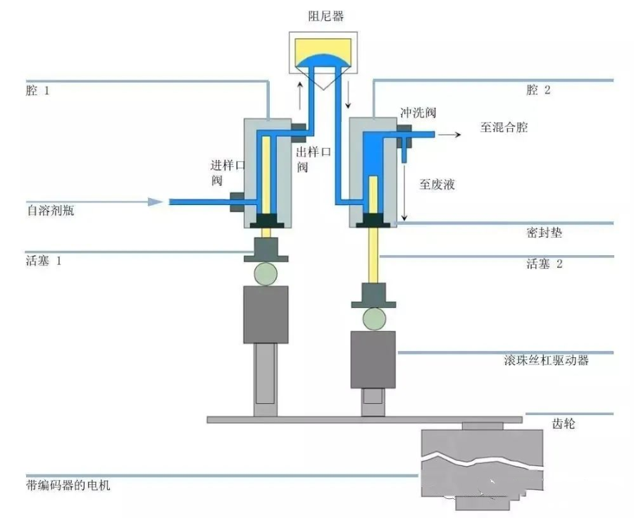
单元泵包括一个泵组件和一个阻尼器。


泵组件包括一个泵头和一个入口主动阀,在此阀上装有可更换的滤芯和一个出口阀。带有 PTFE 滤芯的冲洗阀装在泵的出样口处,便于启动泵头。阻尼器连接两个泵腔。


什么药液用输液泵HPLC液相输液泵的工作原理与使用要点_https://www.jmylbn.com_新闻资讯_第2张

图1 单元泵流路图


单元泵是如何运行的?


泵组件含有两个大部分相同的活塞泵单元。两个泵单元均由一个滚珠丝杠驱动器和一个带有一个蓝宝石活塞的泵头组成,蓝宝石活塞在里面作往复运动。用一个伺服-控制可变磁阻电机从两个相反的方向来驱动两个滚珠丝杠驱动器。滚珠丝杠驱动器的齿轮有不同的周长(比例为2:1),使第一个活塞运动速度为第二个活塞的两倍。溶剂从泵头的最底部进入,从泵头的顶部离开。活塞的外径比泵腔的内径要小一些,这样可以让溶剂充满二者之间的间隙。根据流速的不同,第一个活塞的冲程体积为20-100 μL之间。微处理器可以控制所有流速在1μL-10 mL/min范围内。液体从流动相瓶流到入口主动阀,第一个泵单元的入口和入口主动阀相连,该入口主动阀的启闭受处理器的控制,从而允许溶剂被吸入到第一个活塞泵单元。


第一个活塞泵单元的出口通过与出口球阀和阻尼器与第二个活塞泵单元的入口相连。冲洗阀组件的出样口连接到下一个色谱系统。


启动后,单元泵通过运行一个初始化过程,以确定第一个活塞能达到的上限终点位置。第一个活塞慢慢地移动到泵头的机械停止点,从该点返回一个预设的路程长度,控制器在内存中存储此活塞位置。


初始化完毕后,泵按照设定的参数开始运行。入口主动阀打开,向下移动的活塞把溶剂吸入第一个泵头里。与此同时第二个活塞向上移动往系统里输送溶剂。在一个控制器所确定的冲程长度(取决于流速)后,停止驱动器电机、关闭入口主动阀。电机方向倒转并使第一个活塞向上移动,直到存储设定的上极限点,同时第二个活塞向下移动。这样两个活塞按顺序在两个极限点之间进行循环。


在第一个活塞向上移动时,泵头通过出口球阀把溶剂输入第二个泵单元。第二个活塞吸入第一个活塞排出体积的一半(2:1),另外一半直接输送到系统。在第一个活塞的向下移动的过程中,第二个活塞就把抽取的剩下的一半溶剂输送到系统中。这样两个活塞互补的配合工作实现了连续的液体输出,才能够满足液相色谱分析的要求。这样两个活塞泵在一个被称为一个泵(头)(见下图)。


什么药液用输液泵HPLC液相输液泵的工作原理与使用要点_https://www.jmylbn.com_新闻资讯_第3张

图2 单元泵原理图







二元泵

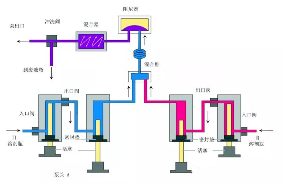
二元泵包含两个相同的泵,这两个泵集成在一个腔体内,它通过高压混合来产生梯度。每个通道由一个泵组件组成,包括泵驱动器、泵头、带有可更换滤芯的主动输入阀和输出阀。两个通道在一个低容积混合腔中连接,混合腔通过毛细管连接到缓冲单元(阻尼器)和混合器上。带有 PTFE 过滤芯的冲洗阀装在泵的出口处,便于向泵头灌注流体。


在本文的一开始我们就讲到二元泵又分为:无溶剂选择阀(两通道)和有溶剂选择阀(四通道)这两种情况,具体可以参见图三和图四。虽然配有溶剂选择阀的泵有四个通道(A1,A2,B1,B2)但是最多也只能同时使用两个通道且不能是相同属性的通道。


什么药液用输液泵HPLC液相输液泵的工作原理与使用要点_https://www.jmylbn.com_新闻资讯_第4张

图3 二元泵无溶剂选择阀(两通道)流路图


什么药液用输液泵HPLC液相输液泵的工作原理与使用要点_https://www.jmylbn.com_新闻资讯_第5张

图4 二元泵有溶剂选择阀(四通道)流路图


二元泵是如何运行的?


对于二元泵来说,它的两个泵的工作原理与单元泵基本上是相同的,这里就不重复了。从下面两幅图中可以看出,二元泵与单元泵的不同之处主要体现在:


1、第一个活塞泵的出口直接与第二个活塞泵的入口相连


2、分别由两个泵输出的液体经过混合腔、阻尼器、静态混合器混合后才进入下一个色谱系统。需要注意的是:这里的阻尼器在泵后,而在单元泵中阻尼器在两个活塞泵之间。


什么药液用输液泵HPLC液相输液泵的工作原理与使用要点_https://www.jmylbn.com_新闻资讯_第6张

图5 二元泵其中一个泵的原理图


什么药液用输液泵HPLC液相输液泵的工作原理与使用要点_https://www.jmylbn.com_新闻资讯_第7张

图6 二元泵原理图


这里二元泵是通过控制两个泵的流速,来准确控制两种流动相的比例。比如在1mL/min的流速下,要达到A:B两种流动相40:60的混合比例,那就设置A泵流速0.4mL/min,B泵流速0.6mL/min就可以了。






四元泵

单元泵配置一个泵头,二元泵配置两个泵头,那样的话四元泵是不是应该是配置了四个泵头呢???答案当然是错误的,四元泵其实也只配置了一个泵头。


四元泵包括一个真空脱气机和一个四通道梯度泵。四通道的梯度泵包括一个高速配量阀(也称为:多通道梯度阀,英文为MCGV)和一个泵组件。这里需要注意的是:四元泵是通过低压混合来产生梯度,脱气是低压梯度系统必需的,因此 Agilent 1200 系列的真空脱气机是四元泵系统的一部分。


什么药液用输液泵HPLC液相输液泵的工作原理与使用要点_https://www.jmylbn.com_新闻资讯_第8张

图7 四元泵流路图


因为四元泵也是单泵,所以泵的工作原理与单元泵基本是一样的这里就不多说了(自己返回到前面去看),不同之处在于流入泵的液体首先需要经过脱气机脱气。


什么药液用输液泵HPLC液相输液泵的工作原理与使用要点_https://www.jmylbn.com_新闻资讯_第9张

图8 四元泵原理图


四元泵中我们需要讲一下多通道梯度阀(MCGV),MCGV的作用是控制溶剂的比例,当所需的溶剂比例改变时,改变的并不是阀开的大小而是在某个通道上开启的时间。比如说:现需要的溶剂比例为40%的A和60%的B,四元泵就会在A和B之间按照40:60的比例来分配时间,在A通道上阀门打开4ms后切换到B通道上阀门打开6ms,这样一直来回切换比例阀,所以四元泵中进入泵的流动相是一段一段的。但是通过MCGV可以同时输入四种溶剂进入色谱系统。


在使用四元泵是需要注意的是:当盐溶液和有机溶剂混合时,盐溶液可能与有机溶剂完全混溶,而不会出现沉淀。但是在梯度阀的混合点、在两种溶剂的边界处,可能出现微量沉淀。重力作用使盐颗粒沉淀下来。通常,阀的A通道用于含水/盐溶液,而泵的B通道用于有机溶剂。如果使用的是这样的配置,盐将落回到盐溶液中并被溶解。当泵使用的不同配置(例如,D -盐溶液,A -有机溶剂)时,盐可能会落到有机溶剂的端口中,从而导致性能问题。


在Agilent 1200系列四元泵中使用盐溶液和有机溶剂时,建议将盐溶液接到下面的口上(A,D通道使用水/盐溶液),有机溶剂接到上面的梯度阀口上(B,C通道使用有机相)。有机通道最好紧挨在盐溶液通道的上面(即AB或CD组合使用,不可AC或BD组合使用)。建议用水定期冲洗所有 MCGV 通道,以除去可能在阀口析出的盐结晶。


接下我们主要讲讲二元泵与四元泵的区别(单元泵不涉及溶剂的混合)。


1、泵的个数不同(最直观的差别)

对于二元高压梯度系统它有两个泵,而四元低压梯度系统只有一个泵;


2、溶剂的混合点不同

对于二元高压梯度系统来说溶剂是泵后混合,在混合腔中混合流动相(高压混合),而四元低压梯度系统是泵前混合,在比例阀处混合流动相(低压混合);


3、阻尼器的位置不同

其中二元高压梯度系统的阻尼器在泵后的混合腔后边,而四元低压梯度系统的阻尼器在泵的两个柱塞杆之间;


4、溶剂的混合方式不同

二元泵通过分别控制两个泵的流速从而来达到对流动相比例的控制,而四元泵是通过多通道梯度阀的间隔开启实现对流动相比例的控制。


细心地同学可能已经注意到了,称呼二元泵时会带上高压梯度,而在称呼四元泵时会带上低压梯度,那是因为二元泵是泵后混合,通过泵输出的液体是高压液体,在混合的时候不容易产生气泡,压力更稳定;四元泵是泵前混合,混合时的液体属于常压液体(相对于二元泵混合时的压力它属于低压),低压时流动相对气体的溶解度较低,在混合时就可能有小气泡形成,导致压力波动等种种问题。气泡永远是液相色谱的天敌。所以说,四元泵一定要配脱气机,先对流动相进行在线脱气,才能用比例阀进行混合,要不然很容易产生气泡。而二元泵可以不用配脱气机就能在线混合,运行梯度方法。






延迟体积

基于二元泵和四元泵的不同,我们引入一个新的概念:延迟体积。


一般来说,我们把流动相从混合开始,最后到达柱头这段体积叫延迟体积。流动相梯度的变化要到色谱柱头,才能够对分离产生影响,所以有一定的延迟。在梯度洗脱中,梯度延迟体积非常重要,特别是复杂样品的分析,低的延迟体积具有更快的梯度响应时间,同一样品在同一色谱柱上能够获得更好的分辨率。延迟体积越大,梯度的变化到达柱头的时间越长,直接导致分析时间越长。


二元高压的延迟体积是从混合器后开始计算的,经过混合腔,阻尼器,混合器,冲洗阀,然后进入进样器。而四元低压是从比例阀混合部分开始计算的,要经过整个泵头(包括主动入口阀、两个泵腔、出口阀、管路等等),才能到达进样器,多出了泵的死体积、泵到比例阀的管线和泵到混合器的管线,所以四元低压的梯度延迟梯度较二元高压要大,梯度响应慢。


最后,我们基本可以得到二元泵优于四元泵的结论这样一个理论。但四元泵依然纯在一定有它的道理,比如说:


1、一不小心配到一个需要同时进行三相或四相混合的变态方法;


2、四元泵比二元泵便宜。

好了,泵的基本原理都讲完了,下面说一说使用要点。






使用要点

将装有溶剂瓶的溶剂箱放在泵上面或较高处。当在四元泵上使用盐溶液或有机溶剂时,建议将盐溶液接在下面的梯度阀口上,将有机溶剂接在上面的梯度阀口上,有机溶剂通道最好在水或盐溶液通道的正上面。建议用水定期冲洗所有MCGV通道除去可能在阀口析出的盐结晶。


操作泵之前,用至少两个体积(标准脱气机30mL,对微脱气机10mL)冲洗真空脱气机,特别是当泵关闭了一段时间后(例如,过夜),以及在通道中使用挥发性混合溶剂时,防止溶剂瓶内的玻璃滤头(过滤器)堵塞及长菌,当滤头表面有黑色或黄色污染层说明发生了堵塞,应立即清洗或更换。


定期检查排液阀的过滤白头。检查方法:拧开排液阀,以水作流动相。


-对于标准脱气机(G1322A),流速5ml/min水,若压力大于10bar,则建议更换。


-对于微量脱气机(G1379A),流速2ml/min水,若压力大于5bar,则建议更换当使用低流速时,检查所有1/16英寸接头有无渗漏(用压力测试或漏液测试。每当更换泵密封垫时排液阀虑芯也应更换。


更换活塞密封垫时检查活塞杆上是否有划痕。有划痕的活塞将导致轻度渗漏,并降低密封垫的使用寿命。应尽早更换有划痕的活塞。


使用缓冲溶液时,关泵前先用水冲洗系统。当需要长时间使 用0.1摩尔或更高浓度的缓冲液时,最好选用密封垫清洗附件,以减少对密封垫及活塞杆的磨损。


如果使用了高浓度的缓冲盐,可以考虑用热水(50-60℃)来冲洗盐通道来确保没有缓冲盐残留在系统中。


更换活塞密封垫后应按照密封垫安装步骤对其进行磨合,但磨合不适用于正相密封垫。


当泵头安装有柱塞清洗附件时,由于该附件中也有密封垫,这样就会增加活塞杆运动时的阻力。所以开泵前一定要用10%异丙醇,并将其流速调至约2-3滴/分钟使溶液流过冲洗装置。(对于二元泵SL,如果不使用盐溶液可以不开)10%异丙醇有助于降低水的表面张力,并有抑菌作用。不要用其它溶剂代替。


当泵头安装有冲洗附件而不开启10%异丙醇,会使密封垫及活塞杆的寿命减短(二元泵SL除外),泵头如果发出“吱吱”声不影响使用和泵的精度如果有必要,可以改变压缩因子(compressibility)来达到更好的效果。





END


此篇文章属于转载文章,来源:仪器信息网。订阅号若有侵权或转载限制请联系我们(或在公众号下方留言),我们将第一时间联系您并进行删除。

什么药液用输液泵HPLC液相输液泵的工作原理与使用要点_https://www.jmylbn.com_新闻资讯_第10张